Open www.soliscloud.com on your laptop or computer.
Step 1: Log into your Solis account which you have added the inverters on.
At the time of creating this, sites can’t be shared with different accounts, so if you want to view an inverter which is on one specific installer account you will need to log in with their login details.

Step 2: After logging in you will see the below home screen/dashboard

To view a site you can click on the plant name and it will open the site in another page.

To edit settings on the device, you can go to the Device page, and it will show you the inverter which is currently bound to this site.

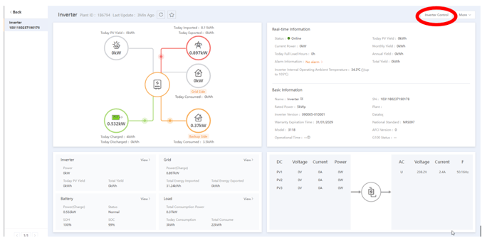
Step 3: Under Device click on the inverter serial number and it will open another page.
At the top right of this page you will see ‘Inverter Control’ you can click on this link and it will prompt you with a Disclaimer message, thereafter you will be prompted to use the account password in order to view and change settings.



After entering the account password, you will see the below screen.

I have navigated to ‘Work mode → Self-Use mode’ for this demonstration.

In order to the read the current settings on the inverter you can either select ‘Read’ under Operation or select Batch read, Batch read will display everything under the Self-Use Mode and the ‘Read’ will only display one value at a time.


Step 4: To save any changes you will need to first ‘Set Value’ and thereafter on that same line of the value you set select ‘Save’

After selecting save it will prompt you with a popup just confirming if the command was issued to the inverter.

We can now see that I have disabled grid charging on this unit.
